지금 리뷰 올린 것까지 끝난 열어분! openstacksdk에 신규 피처를 추가하는 경우 다음의 .rst 문서에도 추가한 기능에 대한 내용을 넣어주어야 합니당! 다음의 3개 파일에 자신이 넣은 dns 기능이 있는지 확인해보시고 없다면 다시 추가해서 review를 한번 더 올려주세요!
- https://opendev.org/openstack/openstacksdk/src/branch/master/doc/source/user/resources/dns/index.rst
- https://opendev.org/openstack/openstacksdk/src/branch/master/doc/source/user/resources/dns/v2
- https://opendev.org/openstack/openstacksdk/src/branch/master/doc/source/user/proxies/dns.rst
올리는 형식은 최근 master에 머지된 zone share 신규 피처 커밋인 이곳을 참고해주시면 됩니다! https://opendev.org/openstack/openstacksdk/commit/a7456043289e833fc459fec7144bf1f0c1ddddc0
Add Designate (DNS) zone share API · a745604328
This patch adds support for the zone share API. Change-Id: I4cabb6444f90ffaf110ec0d0f16015b93bbd07f8
opendev.org
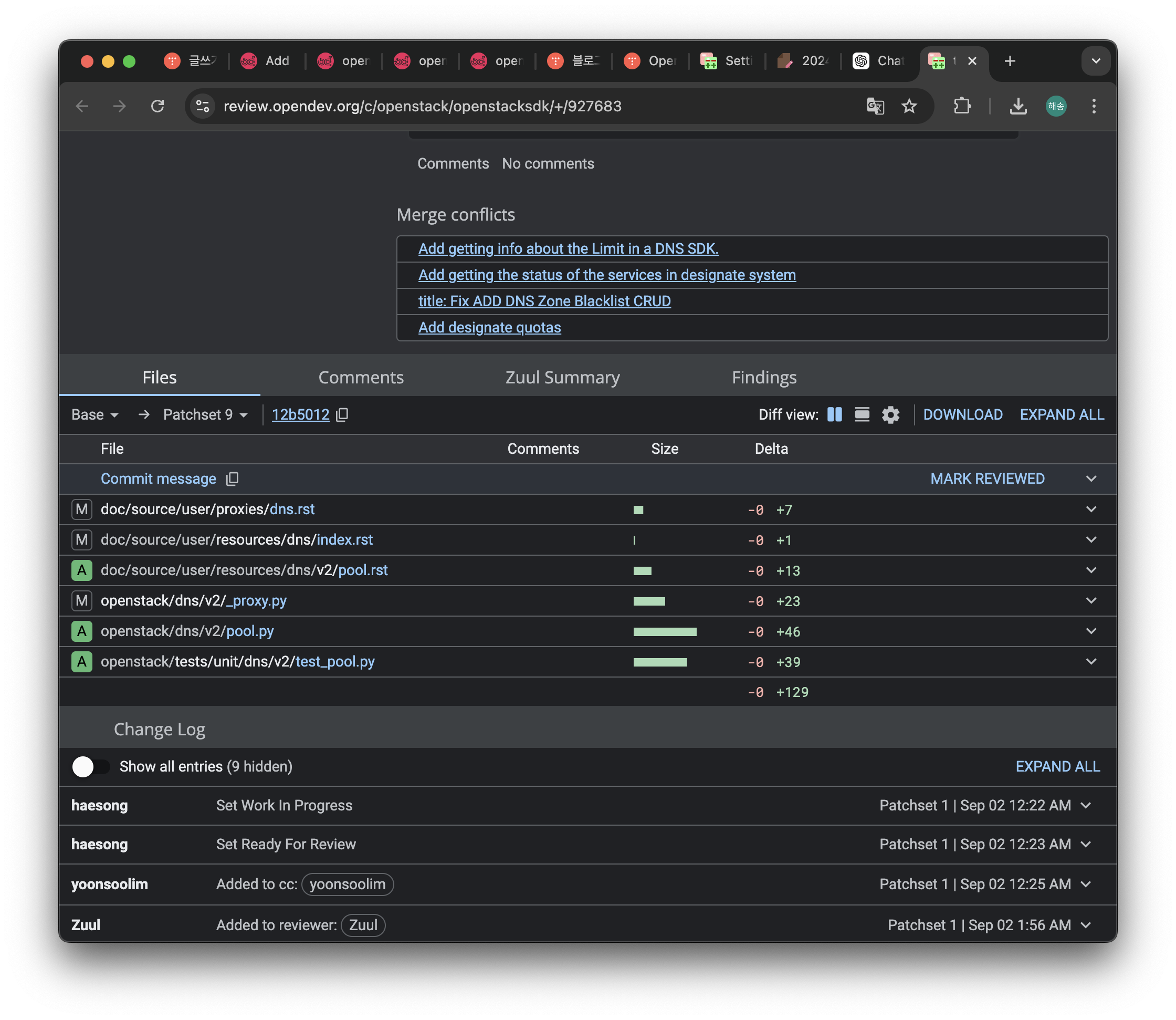
위 안내 사항처럼 간단히 문서를 추가해줬다.

완성!
tmi 로 맥북으로 컴퓨터를 바꾸게 되었는데,,
캡쳐가 이쁘게 되는듯 싶다..

docs라서 테스트 안돌렸더니 바로 오류나네..
수정해야겠다
728x90
'☁️2024,2025☁️ > Openstack' 카테고리의 다른 글
| Openstack 기여하기 #4 (0) | 2024.10.04 |
|---|---|
| swift - 오브젝트 스토리지 동작 원리 (4) | 2024.09.26 |
| Openstack 기여 하기 #2 (2) | 2024.09.02 |
| Openstack 기여 하기 #1 (1) | 2024.08.26 |
| Openstack 기여 기념 개념 정리하기 (0) | 2024.08.22 |